j9九游会登录/ 应用平台 appstage/ 最佳实践/ / / / 创建业务指标并开发业务报表
更新时间:2025-07-24 gmt 08:00

创建业务指标并开发业务报表-j9九游会登录

步骤一:创建逻辑主体

  1. 选择左侧导航栏的“运维数据开发 > 数据开发”,进入“数据开发”页面。
  2. 选择“数据治理 > 指标仓库”。
  3. 单击逻辑主体后的“新建”。
  4. 配置逻辑主体基本信息,如图1所示,参数说明如表1所示。
    图1 配置逻辑主体基本信息
    表1 配置逻辑主体基本信息参数说明

    参数

    示例

    说明

    英文名称

    showindextest

    自定义英文名称。

    中文名称

    演示指标测试

    自定义中文名称。

    数据类型

    service

    选择逻辑主体的使用场景,一般为app、service、slb、elb等,支持自定义数据类型。

    描述

    -

    输入描述信息。

  5. 配置逻辑主体数据表。在“数据表”区域,单击“新增”,在弹出的对话框中配置参数,参数说明如表2所示,配置完成后单击“确定”,数据表中的字段会添加到逻辑主题字段列表中。
    表2 配置逻辑主体数据表参数说明

    参数

    示例

    说明

    类型

    clickhouse

    选择逻辑主体需要使用的数据表的类型。

    数据表

    ch_appstageshowspacetest_ootb

    选择逻辑主体使用的数据表。

    引用名

    ch_appstageshowspacetest_ootb

    默认与数据表名称相同,可修改。

    将所有字段添加至逻辑主体

    选择数据表时需要设置“将所有字段添加至逻辑主体”,如果设置为是,会同步将数据表字段添加到字段列表中;设置为否,列表显示已添加的字段,需要在“数据表字段”列选择数据表字段,将逻辑主体字段与数据表字段关联起来。

  6. 在“字段列表”区域,查看根据5生成的字段,可根据实际需要添加字段。本实践新增添加字段如图2所示。
    图2 添加逻辑主体字段
  7. 配置完成后,单击“创建”。

步骤二:创建指标

  1. 在“指标仓库”页面,单击已创建的逻辑主体。
  2. 在逻辑主体上创建相应的指标。
    • 创建基础指标,以请求量为例,请求量是将日志中每一条记录进行次数求和统计。
      1. 单击逻辑主体页面的“新建指标”,选择“新建单个指标”。
      2. 配置请求量参数,如图3所示,参数如表3所示。
        图3 配置请求量参数
        表3 请求量参数说明

        参数

        示例

        说明

        类型

        basic

        选择需要创建指标的类型。

        • abstract:抽象指标。
        • basic:基础指标。
        • derived:派生指标。
        • composite:组合指标。
        • derived_composite:派生组合指标。

        英文名称

        requestcounttest

        自定义英文名称。

        中文名称

        请求量测试

        自定义中文名称。

        指标等级

        normal

        选择指标等级。

        • gold:黄金指标,一般为请求量、时延、成功率。
        • health:健康指标。
        • normal:普通指标。

        描述

        -

        输入描述信息。

        开放名称

        -

        输入并单击名称,可设置多个。也可以单击“复制名称”复制输入的指标英文名称作为开放名称。

        在多指标group by场景,查询的返回结果中,使用开放名称作为指标的属性值;报表开发过程中使用该属性来提取查询结果。

        指标类型

        requestcount

        选择指标类型。

        • requestcount:请求量。
        • delaytime:时延。
        • successrate:成功率。
        • failurerate:失败率。
        • speed:速度指标。
        • bandwidth:带宽指标。

        逻辑主体

        showindextest(演示指标测试)

        选择指标来源的逻辑主体。

        标签列表

        -

        选择标签,可多选,为指标关联标签。

        指标责任人

        -

        输入指标责任人。

        开放状态

        -

        设置指标开放状态。

        抽象指标

        -

        单击“添加抽象指标”,选择已创建的抽象指标,可以为指标添加抽象指标。

        是否多聚合字段

        -

        选择是否为多聚合字段指标。

        是多聚合字段,需要选择聚合字段列表并设置表达式。

        聚合类型

        sum

        选择指标的统计方式。

        聚合字段

        count()

        指标的度量对象。

        过滤器

        -

        单击“新增过滤器”,可以依据业务限定条件,给指标设置过滤规则,支持and、or多层嵌套过滤条件,节点类型为node。默认为and,可单击and后在下拉列表重新选择。然后设置字段、类型及取值,如果设置多个取值时,使用回车设置。

        举例:有5个过滤条件abcde,过滤条件汇总后为(a and b)or (c and d and e),abcde即为node节点。

      3. 设置完成后单击“创建”。
    • 创建派生指标,以成功请求量为例,成功请求量基于请求量创建,比如将状态码为200的请求设定为成功请求。
      1. 单击逻辑主体页面的“新建指标”,选择“新建单个指标”。
      2. 配置成功请求量参数,参数如表4所示。
        表4 成功请求量参数说明

        参数

        示例

        说明

        类型

        derived

        选择需要创建指标的类型。

        • abstract:抽象指标。
        • basic:基础指标。
        • derived:派生指标。
        • composite:组合指标。
        • derived_composite:派生组合指标。

        英文名称

        requestsuccounttest

        自定义英文名称。

        中文名称

        请求成功量测试

        自定义中文名称。

        指标等级

        normal

        选择指标等级。

        • gold:黄金指标,一般为请求量、时延、成功率。
        • health:健康指标。
        • normal:普通指标。

        描述

        -

        输入描述信息。

        开放名称

        -

        输入并单击名称,可设置多个。也可以单击“复制名称”复制输入的指标英文名称作为开放名称。

        在多指标group by场景,查询的返回结果中,使用开放名称作为指标的属性值;报表开发过程中使用该属性来提取查询结果。

        指标类型

        requestcount

        选择指标类型。

        • requestcount:请求量。
        • delaytime:时延。
        • successrate:成功率。
        • failurerate:失败率。
        • speed:速度指标。
        • bandwidth:带宽指标。

        逻辑主体

        showindextest(演示指标测试)

        选择指标来源的逻辑主体。

        标签列表

        -

        选择标签,可多选,为指标关联标签。

        指标责任人

        -

        输入指标责任人。

        开放状态

        -

        设置指标开放状态。

        继承指标

        requestcount/requestcounttest/请求量测试

        选择需要继承的指标。

        如果下拉列表不显示已创建的指标,请在指标仓库页面左上角单击“刷新”,刷新后创建并选择。

        过滤器

        request_status() in 200

        单击“新增过滤器”,可以依据业务限定条件,给指标设置过滤规则,支持and、or多层嵌套过滤条件,节点类型为node。默认为and,可单击and后在下拉列表重新选择。然后设置字段、类型及取值,如果设置多个取值时,使用回车设置。

        举例:有5个过滤条件abcde,过滤条件汇总后为(a and b)or (c and d and e),abcde即为node节点。

      3. 设置完成后单击“创建”。
    • 创建组合指标,以请求成功率为例,请求成功率基于请求量和成功请求量创建。
      1. 单击逻辑主体页面的“新建指标”,选择“新建单个指标”。
      2. 配置请求成功率参数,参数如表5所示。
        表5 请求成功率参数说明

        参数

        示例

        说明

        类型

        composite

        选择需要创建指标的类型。

        • abstract:抽象指标。
        • basic:基础指标。
        • derived:派生指标。
        • composite:组合指标。
        • derived_composite:派生组合指标。

        英文名称

        requestsucratetest

        自定义英文名称。

        中文名称

        请求成功率测试

        自定义中文名称。

        指标等级

        gold

        选择指标等级。

        • gold:黄金指标,一般为请求量、时延、成功率。
        • health:健康指标。
        • normal:普通指标。

        描述

        -

        输入描述信息。

        开放名称

        -

        输入并单击名称,可设置多个。也可以单击“复制名称”复制输入的指标英文名称作为开放名称。

        在多指标group by场景,查询的返回结果中,使用开放名称作为指标的属性值;报表开发过程中使用该属性来提取查询结果。

        指标类型

        successrate

        选择指标类型。

        • requestcount:请求量。
        • delaytime:时延。
        • successrate:成功率。
        • failurerate:失败率。
        • speed:速度指标。
        • bandwidth:带宽指标。

        逻辑主体

        showindextest(演示指标测试)

        选择指标来源的逻辑主体。

        标签列表

        -

        选择标签,可多选,为指标关联标签。

        指标责任人

        -

        输入指标责任人。

        开放状态

        -

        设置指标开放状态。

        指标

        • showindextest/演示指标测试 / requestcounttest/请求量测试
        • showindextest/演示指标测试 / requestsuccounttest/请求成功量测试

        选择需要进行组合的指标。

        如果下拉列表不显示已创建的指标,请在指标仓库页面左上角单击“刷新”,刷新后创建并选择。

        表达式

        requestsuccounttest/requestcounttest

        按顺序单击列表下方的已选指标和运算符,组成表达式。

        保护nan

        保护nan:yes

        nan时的结果:1

        支持开启分母为0的保护。

        开启后,可以人工指定值,即当分母为0时,取指定值。

      3. 设置完成后单击“创建”。
    • 创建基础指标,以平均时延为例。
      1. 单击逻辑主体页面的“新建指标”,选择“新建单个指标”。
      2. 配置平均时延参数。
        表6 平均时延参数说明

        参数

        示例

        说明

        类型

        basic

        选择需要创建指标的类型。

        • abstract:抽象指标。
        • basic:基础指标。
        • derived:派生指标。
        • composite:组合指标。
        • derived_composite:派生组合指标。

        英文名称

        appstageshow_avg_delaytest

        自定义英文名称。

        中文名称

        appstage演示平均时延

        自定义中文名称。

        指标等级

        normal

        选择指标等级。

        • gold:黄金指标,一般为请求量、时延、成功率。
        • health:健康指标。
        • normal:普通指标。

        描述

        -

        输入描述信息。

        开放名称

        -

        输入并单击名称,可设置多个。也可以单击“复制名称”复制输入的指标英文名称作为开放名称。

        在多指标group by场景,查询的返回结果中,使用开放名称作为指标的属性值;报表开发过程中使用该属性来提取查询结果。

        指标类型

        delaytime

        选择指标类型。

        • requestcount:请求量。
        • delaytime:时延。
        • successrate:成功率。
        • failurerate:失败率。
        • speed:速度指标。
        • bandwidth:带宽指标。

        逻辑主体

        showindextest(演示指标测试)

        选择指标来源的逻辑主体。

        标签列表

        -

        选择标签,可多选,为指标关联标签。

        指标责任人

        -

        输入指标责任人。

        开放状态

        -

        设置指标开放状态。

        抽象指标

        -

        单击“添加抽象指标”,选择已创建的抽象指标,可以为指标添加抽象指标。

        是否多聚合字段

        -

        选择是否为多聚合字段指标。

        是多聚合字段,需要选择聚合字段列表并设置表达式。

        聚合类型

        avg

        选择指标的统计方式。

        聚合字段

        delay()

        指标的度量对象。

        过滤器

        -

        单击“新增过滤器”,可以依据业务限定条件,给指标设置过滤规则,支持and、or多层嵌套过滤条件,节点类型为node。默认为and,可单击and后在下拉列表重新选择。然后设置字段、类型及取值,如果设置多个取值时,使用回车设置。

        举例:有5个过滤条件abcde,过滤条件汇总后为(a and b)or (c and d and e),abcde即为node节点。

      3. 设置完成后单击“创建”。
  3. 查看视图中各指标关系是否正确。本实践中创建的逻辑主体和指标视图如图4所示。
    图4 查看视图

步骤三:开发业务报表

  1. 在监控服务左侧导航栏选择“监控 > 报表开发”。
  2. 在业务报表编辑页面,单击左下角的“设置和帮助”,会显示“设置和帮助”菜单栏下的内容。
  3. 单击“新增页面”,配置页面参数,如图5所示,页面参数说明如表7所示,参数配置完成后单击“确定”。
    图5 新增页面
    表7 新增页面参数说明

    参数

    示例

    说明

    类型

    页面

    选择“页面”类型,新增业务报表页面。

    如需对页面进行分组,可以在此处新增分类。

    名称

    演示报表

    输入页面名称,长度在1~20个字符。

    英文名称

    show

    输入页面英文名称,可以输入英文字符以及英文符,数字。

    添加到分类

    -

    可以选择无分类,或者已新增的分类。

    页面类型

    瀑布流页面

    选择需要创建的页面类型。

    • 瀑布流页面:最常用的页面类型,即常见的报表页面。
    • 自由布局页面:支持创建自由布局页面。
    • 页面跳转:日志检索常用类型,需要设置一个url地址。
    • 轮播页面:轮播大屏,可以将已创建的页面进行轮播。需要设置轮播间隔,并在轮播页面选择已创建页面。
    • tab页页面:可以将已创建的页面以标签页进行呈现。在页面选择下单击“添加”,设置标签页名称并选择相关页面,多次添加完成标签页设置。
    • 共享页面:支持添加其他服务已共享的页面。选择已共享的页面并输入url参数。
      • mdrca页面:支持创建mdrca页面。
      • 告警总览页面:支持将告警数据进行大屏展示。
      • 根因诊断页面:支持将根因诊断数据进行大屏展示。
      • ueo页面:支持创建ueo页面。
      • 自定义页面:支持自定义页面,可以选择对应的页面id。
      • 华为云资源监控大盘:支持查看华为云已购买资源实例的数量、状态及费用。
  4. 单击“设置和帮助”,收起“设置和帮助”菜单栏,选择已新增的页面“演示报表”。
  1. 单击“配置数仓图表”,显示“添加数仓图表”页面。
    在“添加数仓图表”页面为新增的演示报表分别添加以下图表。
    • 请求量-block图
      1. 配置方式选择“按指标”,单击“添加”,选择逻辑主体“showindextest”、指标“请求量测试”和数据类型“ch”。
      2. 单击“编辑”,显示“编辑图表”页面。
      3. 在页面右侧“数据配置”页签,输入名称“reqcount01”、英文标题“totalcount”,选择图表类型“block”,如图6所示。
        图6 配置block图表
      4. 单击“预览”,查看图表效果。配置完成后单击“保存”,保存后显示“添加数仓图表”页面。
    • 请求成功量-block图

      在“添加数仓图表”页面继续创建请求成功量-block图,与请求量-block图创建方式相同,指标选择“请求成功量测试”,名称设置为“reqsuccount01”、英文标题设置为“successcount”。

    • 平均时延-block图

      在“添加数仓图表”页面继续创建平均时延-block图,与请求量-block图创建方式相同,指标选择“appstage演示平均时延”,名称设置为“avgdelaytest01”、英文标题设置为“avg_delay”。

      在下方的“block属性”区域,单位设置为“ms”。

    • 请求量-柱状图

      在“添加数仓图表”页面继续创建请求量-柱状图,与请求量-block图创建方式相同,名称设置为“reqcount02”、英文标题设置为“totalcount02”,图表类型选择“柱状图”。

      在下方的“柱状图属性”区域,分组字段选择“request_status”,排序字段选择“请求量测试”,垂直显示选择“是”,如图7所示。

      图7 设置柱状图属性
    • 平均时延-柱状图

      在“添加数仓图表”页面继续创建平均时延-柱状图,与请求量-柱状图创建方式相同,指标选择“appstage演示平均时延”,名称设置为“avgdelaytest02”、英文标题设置为“avg_delay02”,分组字段选择“request_url”,排序字段选择“appstage演示平均时延”。

    • 请求成功率-折线图

      在“添加数仓图表”页面继续创建请求成功率-折线图,与请求量-block图创建方式相同,指标选择“请求成功率测试”,名称设置为“reqsucrate01”、英文标题设置为“successrate”,图表类型选择“折线图”。

      在下方的“左y轴”区域,配置左y轴字段“请求成功率测试”,如图8所示。

      图8 设置折线图属性
  1. 在“添加数仓图表”页面将所有图表创建完成后,单击“确定”,完成为业务报表配置数仓图表的操作。
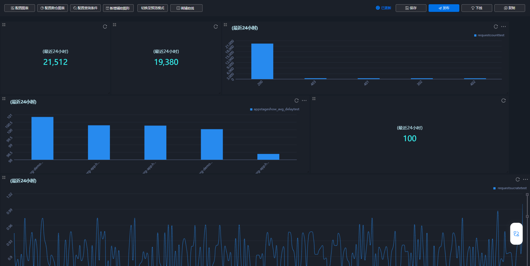
  2. 在演示报表页面,可以拖拽添加的图表,调整图表大小及排列位置,图表调整完成后单击界面上方的“保存”,最终生成的报表如图9所示。
    图9 业务报表
  3. 单击界面上方的“发布”,报表发布后,可在监控服务的“监控 > 业务报表”处查看。

相关文档

网站地图