更新时间:2026-02-05 gmt 08:00

数据看板-j9九游会登录

约束与限制

拥有tenant administrator和security administrator权限的iam用户账号才能查看知识库看板。如何配置权限策略,请参考创建用户组并授权

进入codearts代码智能体数据看板

  1. 进入。
  2. 在左侧菜单栏中,选择运营 > 基础,可查看基础数据。
  3. 选择运营 > 知识库,可查看知识库数据。

codearts代码智能体基础数据看板

codearts代码智能体支持企业租户通过数据看板查询插件的使用情况。看板对用户数、代码生成及接纳的次数、行数做了统计分析及细粒度的趋势分析。
图1 基础数据看板
表1 基础数据看板

看板内容

说明

总览数据

  • 总用户数:企业授权的用户总数。
  • 代码总采纳次数:用户对代码生成功能的总采纳次数(包括单行生成和多行生成)。
  • 代码总生成次数:代码生成功能的总生成次数(包括单行生成和多行生成)。
  • 代码次数接纳率:代码总接纳次数/代码总生成次数。
  • 代码总采纳行数:用户对代码生成功能的总采纳行数(包括单行生成和多行生成)。
  • 代码总生成行数:代码生成功能的总生成行数(包括单行生成和多行生成)。
  • 代码行数接纳率:代码总采纳行数/代码总生成行数。

数据分析

  • 日活跃用户数趋势图

    用户可以自定义时间段,按照日、周、月粒度查看在此时间段内的活跃用户数及变化趋势。

    说明:

    活跃用户数:单位时间内,用户使用过codearts代码智能体插件的总人数。

  • 使用次数趋势

    用户可以自定义时间段,按照日、周、月粒度查看在此时间段内用户使用插件功能的总次数、使用代码补全功能的次数、研发对话(代码解释、代码翻译、代码注释、代码调试、ut生成、研发问答等)的总使用次数及趋势变化。

  • 代码补全生成行数趋势

    用户可以自定义时间段,按照日、周、月粒度查看在此时间段内代码补全生成行数及变化趋势。

  • 功能使用次数分布

    用户在所选时间段内,使用codearts代码智能体插件在不同应用场景下(代码解释、代码翻译、代码注释、代码调试、代码生成、ut生成、研发问答)的使用次数及占比。

  • 成员使用次数详情

    成员在所选时间段内,使用codearts代码智能体插件在不同应用场景下(代码解释、代码翻译、代码注释、代码调试、代码生成、ut生成、研发问答等)的使用次数及总使用次数。

  • 成员代码生成使用详情
    • 代码生成次数:成员在所选时间内生成代码的次数(包括单行生成和多行生成)。
    • 代码采纳次数:成员在所选时间内采纳代码生成的次数(包括单行生成和多行生成)。
    • 代码次数采纳率:代码采纳次数/代码生成次数。
    • 代码生成行数:成员在所选时间内生成代码的行数(包括单行生成和多行生成)。
    • 代码采纳行数:成员在所选时间内采纳代码生成的行数(包括单行生成和多行生成)。
    • 代码行数采纳率:代码采纳行数/代码生成行数。

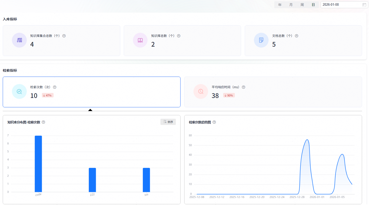
codearts代码智能体知识库数据看板

codearts代码智能体支持企业租户通过数据看板查询知识库的使用情况。看板对知识库入库指标(知识库集合总数、知识库总数、文档总数)和检索指标(检索次数、平均响应时间)做了统计分析及细粒度的趋势分析。

图2 知识库数据看板
表2 知识库数据看板

看板内容

说明

入库指标

  • 知识库集合总数

    指定时间区间内创建的知识库集合总个数。用户可以自定义时间段,按照日、周、月、年粒度查看在此时间段内创建的知识库集合总个数。

  • 知识库总数:

    指定时间区间内创建的知识库总个数。用户可以自定义时间段,按照日、周、月、年粒度查看在此时间段内创建的知识库总个数

  • 文档总数

    指定时间区间内导入的文档总个数。用户可以自定义时间段,按照日、周、月、年粒度查看在此时间段内导入的文档总个数。

检索指标

  • 检索次数

    统计指定时间段内知识库检索接口被调用的累计次数。用户可以自定义时间段,按照日、周、月、年粒度查看在此时间段内知识库检索接口被调用的累计次数。同时提供知识库分布图和检索次数趋势图,直观查看知识库检索情况。

    • 知识库分布图-检索次数:以知识库为维度,统计单个知识库在指定时间区间内的检索次数,支持按检索次数的数值进行升序或降序排列。
    • 检索次数趋势图:指定时间区间内聚合统计检索次数的历史趋势。
  • 平均响应时间

    统计指定时间区间内知识库检索接口调用的平均耗时。

    • 知识库分布图-检索平均耗时:以知识库为维度,统计单个知识库在指定时间区间内的平均耗时(ms),支持按平均耗时的数值进行升序或降序排列。
    • 检索平均耗时趋势图:指定时间区间内聚合统计平均耗时的历史趋势。

相关文档

网站地图