j9九游会登录/ 应用平台 appstage/ 最佳实践/ / / 配置主机监控并查看监控报表
更新时间:2025-09-16 gmt 08:00

配置主机监控并查看监控报表-j9九游会登录

为主机绑定在模板管理定义的监控模板,绑定后监控服务会自动为该主机重启/重装agent,通过监控模板中的监控插件和agent采集主机监控数据。

配置主机监控并查看监控报表

  1. 进入。
  2. 在顶部导航栏选择服务。
  1. 单击,选择“运维 > 监控服务(serviceinsight)”。
  1. 选择左侧导航栏的运维数据采集 > 绑定管理,进入“按主机绑定”页签。
  2. 勾选需要绑定agent的主机,单击“批量绑定”。
    图1 批量绑定
  3. 在“选择模板”弹框中,勾选1.1版本的“_os_default”模板,单击,然后单击“确定”。
    图2 选择模板
  4. 大约两分钟左右完成绑定,状态变为“已绑定”。
    图3 已绑定主机
  5. 单击“详情”查看agent和插件绑定状态,插件状态首次安装需半小时同步。
    图4 查看详情
    图5 查看agent和插件绑定状态
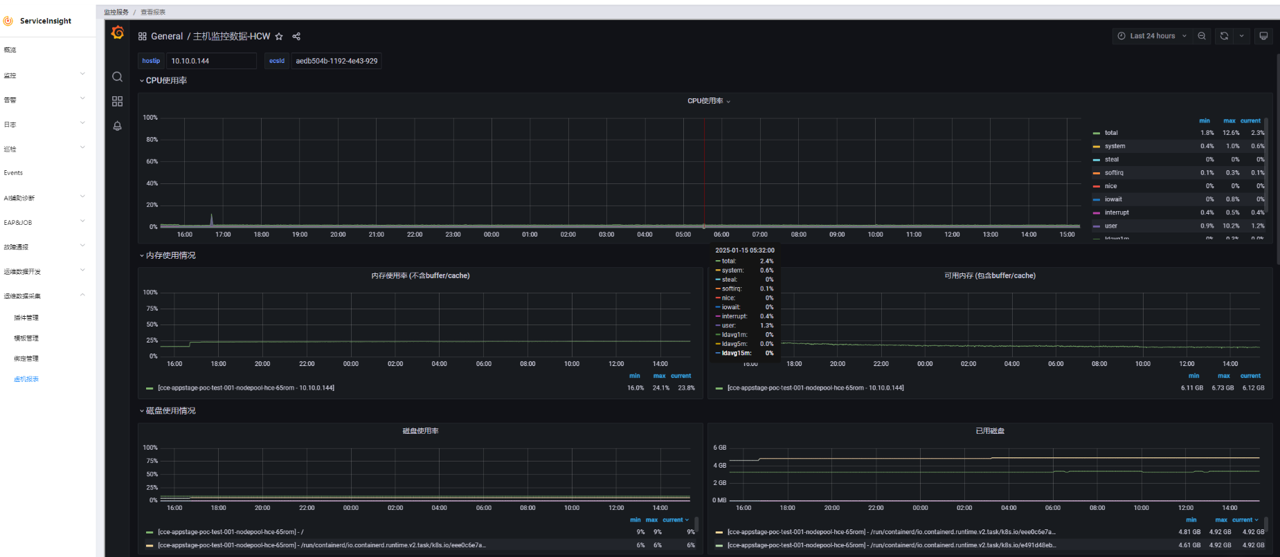
  6. agent和插件绑定完成后,返回至“按主机绑定”页面,选择需要查看报表的主机“10.10.0.144”,单击“报表”,查看采集到的各项主机指标。
    图6 查看主机报表

相关文档

网站地图